TABLE OF CONTENTS
- What is SLA Performance Reporting?
- Where to Find SLA Reports
- Overview of SLA Reports
- SLA Metrics Explained
- Filters and Sort
- Note
With SLA Performance Reporting, you can monitor how efficiently your team responds to customer messages, track SLA adherence, and identify areas for improvement - all from a centralized dashboard. To understand how SLAs work in Conversations and how to set them up, refer to this guide: here
Note: You can enable this feature from Labs - Conversations SLA Performance Dashboard. This feature is available only on the New Conversations interface. To enable the new interface, turn on CRM Redesign: Conversations and Contacts Page(Beta) from Labs. Data for SLA Performance Dashboard is available starting March 23, 2026.
What is SLA Performance Dashboard?
SLA Performance Dashboard provides insights into how well your team meets response time commitments (SLAs). It helps you answer key questions like:
- Are we meeting our SLAs consistently?
- Which channels need attention?
- How is each metric changing over time?
Where to Find SLA Dashboard
Open Conversations Module. Go to: Analytics → SLA Performance
You’ll find three reports on a single page:
- SLA Overview Report
- User Performance Report
- Channel-Level Report

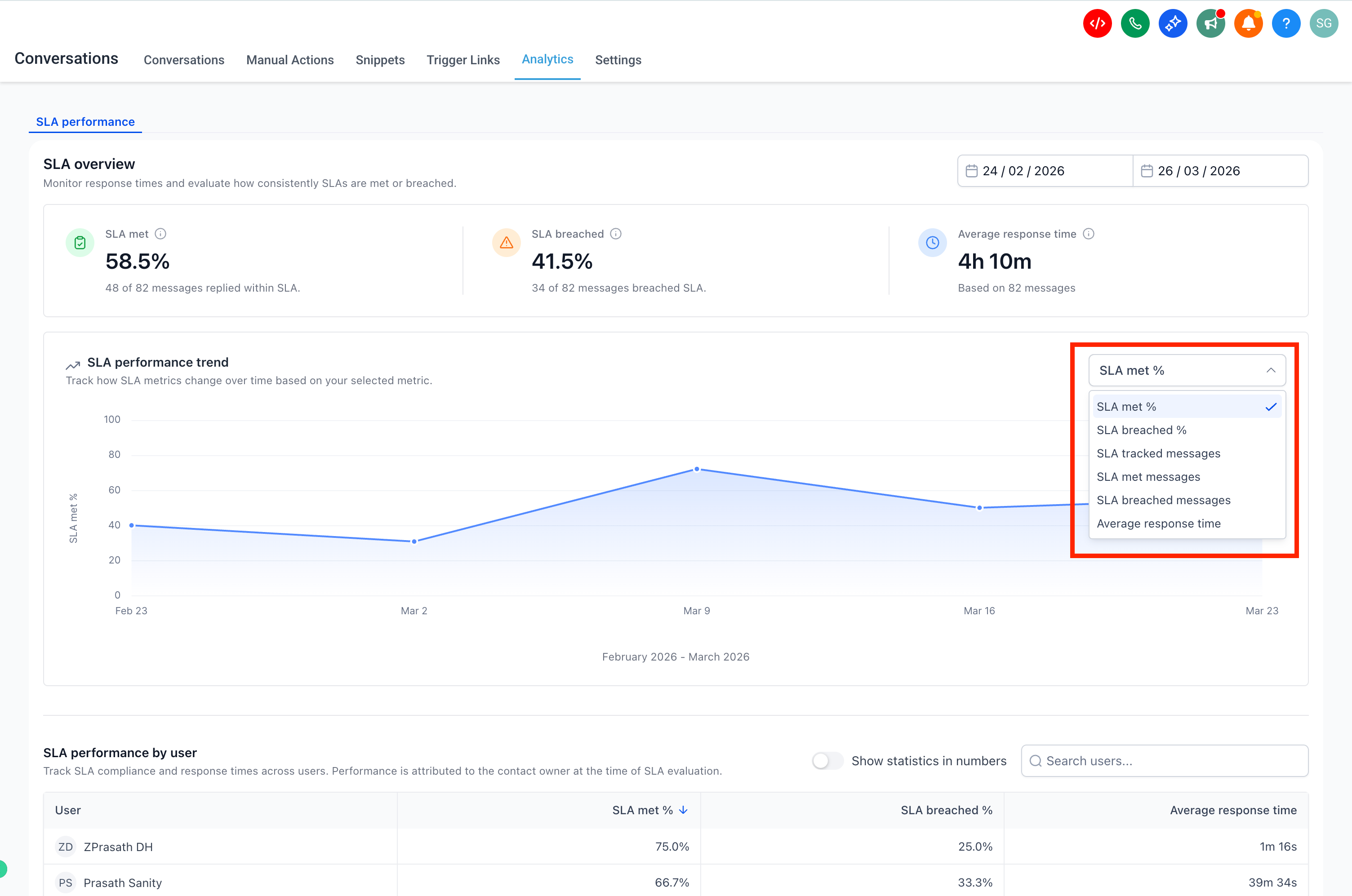
Overview of SLA Reports
1. SLA Overview:
Provides a high-level summary of SLA performance, including:
- SLA Met % and Breached %
- Average response time
- Trend chart for performance over time

2. User Performance Report
Shows SLA performance for each user.
Attribution Logic:
- SLA performance is attributed to the assigned user at the time of SLA evaluation
- Even if another user replies later, the SLA outcome remains tied to the original owner
3. Channel-Level Report
Breaks down SLA performance by communication channel (e.g., SMS, Email, WhatsApp)

SLA Metrics Explained
- SLA Met % – The percentage of messages that were responded to within the defined SLA time.
For example, if SLA is applied to 100 messages and 60 receive a response before the SLA expires, the SLA Met % is 60%. Messages where the SLA is still active (neither met nor breached) are excluded from this calculation. - SLA Breached % – The percentage of messages that were not responded to within the SLA time.
Only messages where the SLA outcome is determined (met or breached) are included. - Average Response Time:The average time taken to respond to messages where a reply was sent.
Only messages with completed SLA evaluation are included. - SLA Met Messages – The total number of messages that received a response within the SLA time.
- SLA Breached Messages – The total number of messages that did not receive a response before the SLA time expired.
- SLA Tracked Messages: The total number of messages where SLA has been applied and the outcome has been determined. This includes only messages where the SLA is either met or breached. Messages where the SLA is still active are not included.
Filters and Sort
- Use the date filter (Today, Last 7 days, Last 30 days, Custom)

- Use the trend chart dropdown to switch metrics

- Sorting – User performance and Channel performance tables are sorted by SLA Met % (highest to lowest) by default. You can click on column headers to sort by other metrics based on your analysis needs.

- Only messages with completed SLA evaluation (met or breached) are included in reports
- Conversations marked as read without a reply are excluded
- SLA performance is attributed to the assigned user at the time of evaluation
- Only Admins can access SLA Performance reports. Data for SLA Performance Dashboard is available starting May 23, 2026.